活用してブラッシュアップしよう
公開日 : 2023.06.22
この記事で学べること
- 作成したダッシュボードを改善する際に必要な点
この記事のゴール
- ダッシュボードの改善に必要なポイントを理解する
ダッシュボードの改善に必要なポイントとは
これまでのステップでデータセットの作成方法やダッシュボードの作成方法を学んでいただきました。
ダッシュボードは「現在の状況を把握し、次のアクションにつなげる」ためのものです。
“データの可視化“をするだけでなく、次のアクションに繋げられる「気付き」を得ることが大切です。
ダッシュボードを作成したら…
- 作成したダッシュボードを利用者へ展開しましょう
- 利用者からの声や課題を収集し、新たな気付きを得られるようなダッシュボードにブラッシュアップしましょう
ブラッシュアップ時のポイント
ダッシュボードではゴール(目標)とそのゴールを達成する指標は明確化されていますか?
以下のポイントを押さえたダッシュボードになっているかぜひ確認をしてみてください。

推奨グラフ
ダッシュボードでは様々なグラフや表を配置することができますが、どういった用途にどのグラフを利用すれば良いか迷うこともあるかもしれません。
推奨グラフとして以下をご紹介していますので、是非参考にしてみてください。

ダッシュボード改善の例
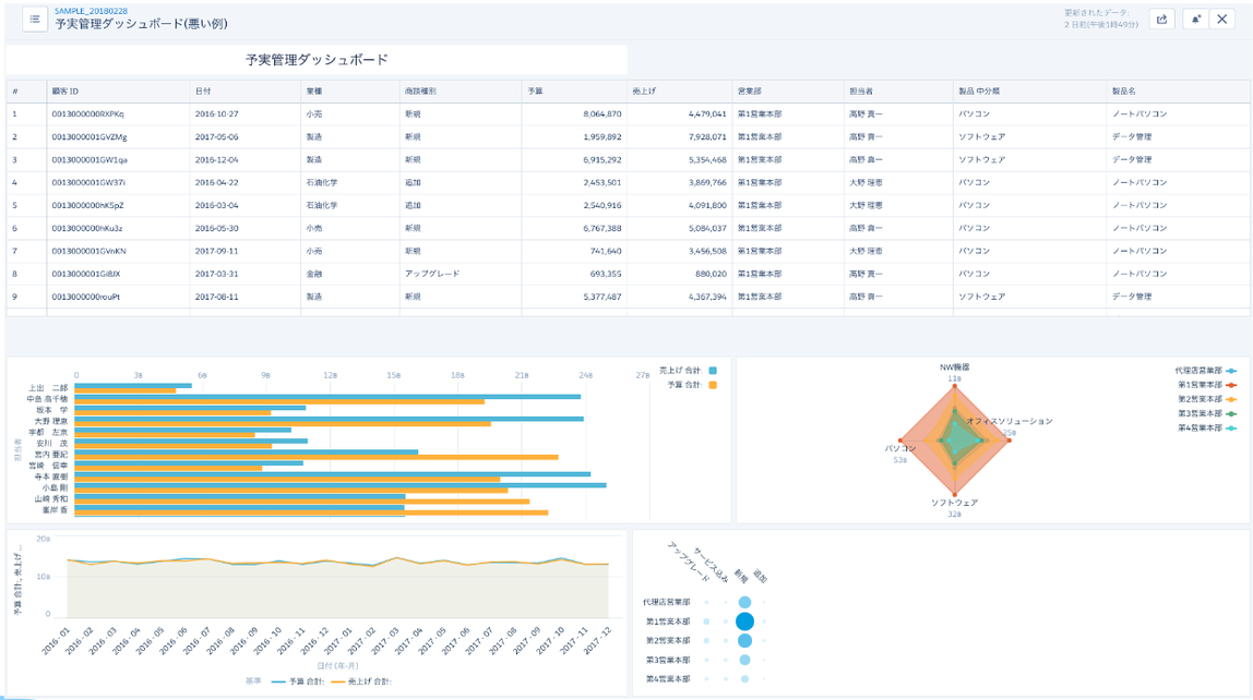
ここではダッシュボード改善に取り組んでみましょう。以下のダッシュボードを確認し、ぜひ改善点を挙げてみてください。
どういったブラッシュアップをすることで、新たな気付きを得られるダッシュボードになるでしょうか。
なお、「営業所別の予実管理ダッシュボード」を作成しようとしています。

改善点としてどんな点が挙げられましたか?
一例になりますが、以下の点が改善として上がるのではないでしょうか。
- どういったグラフを意味しているのかがひと目でわかりにくいので、グラフタイトルの設定やテキストウィジェットの配置を行う
- 切り替えボタンや検索フィルターが用意されていないため、営業所別の切り替えボタンを用意する
- 概要を把握できるグラフがないので、数値ウィジェットや営業部別の予実グラフを作成する
- 詳細情報を表示しているテーブルウィジェットが画面上部に表示されていて概要を掴みにくいので、最下部に配置を変える
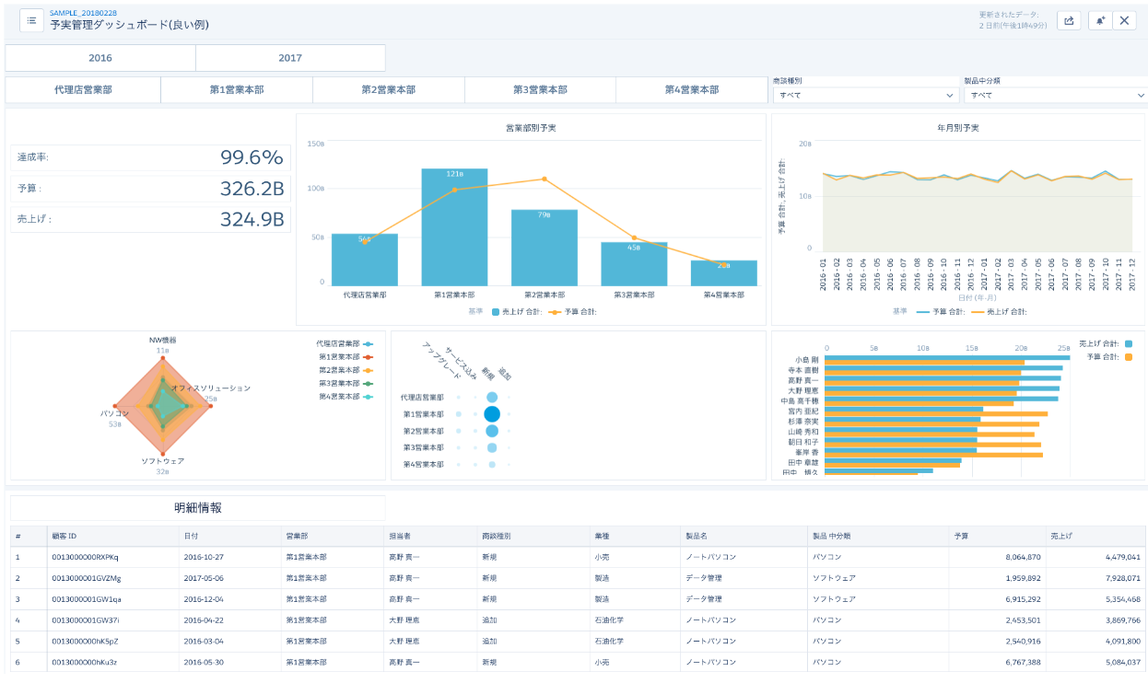
それでは改善点を踏まえブラッシュアップしたダッシュボードを確認してみましょう。

先程のダッシュボードからブラッシュアップされ、次のアクションに繋げられる新たな気付きを得ることができるダッシュボードになっていますね。
- 達成状況や営業所別情報が左上に配置され、ひと目で現在の状況を把握ができるように
- 切り替えボタンや検索フィルターが準備され、多角的な探索ができるように
- 左から右へ、上から下へと読み進めるシナリオが見えるような構成に
- グラフにタイトルが付与され、グラフの意味合いを把握できるように
ぜひ皆さんもダッシュボードを作成したら終わりではなく、利用者が使いやすいダッシュボードになるようブラッシュアップを重ねていってください。
学習ツール
ヘルプサイトやTrailheadでも学習を進めていただくとができます。ぜひ併せてご活用ください。
- Salesforce Trailhead:CRM Analytics ダッシュボードの作成の基本
なお、PremierまたはSignature Success Planをご契約のお客様はSalesforceエキスパートとの1 対 1 のセッションにお申し込みいただくことも可能です。以下のリンクをご確認の上、ぜひお申し込みください。
まとめ
こちらの記事ではダッシュボードの改善に必要なポイントを学んでいただきました。
最初にも述べた通り、ダッシュボードは「現在の状況を把握し、次のアクションにつなげる」ためのものです。
ぜひ作成いただいたダッシュボードをもとに利用者の方々と次のアクションへ繋げていってください。
活用ステップ全体に戻る場合は、こちら
公開日 : 2023.06.22
この情報は役に立ちましたか?
ご意見お待ちしております。
フィードバックありがとうございます。
より役に立つために
役に立たなかった一番の理由を教えてください。
活用5ステップ
-
STEP1. 初期設定
-
STEP2. 要件定義
-
STEP3. データ準備
-
STEP4. DB作成
-
STEP5. 活用